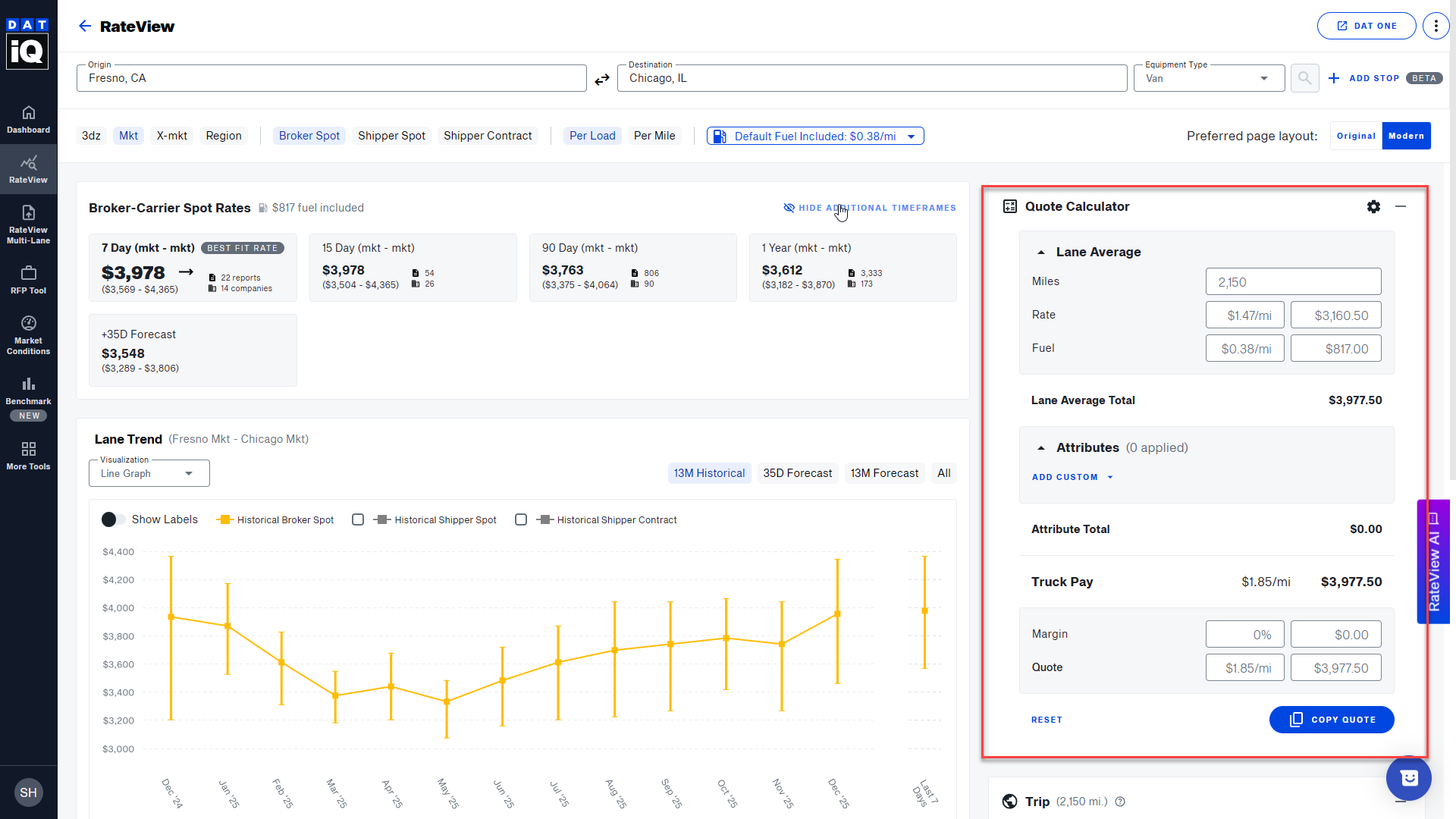
After running a search in RateView, you can take advantage of the Quote Calculator to quickly price a truck and come up with a quote for the shipper on a bid.
- Click on the +button to expand the Quote Calculator section

- Custom Attributes let you define, save, and reuse your own pricing rules—such as flat fees, per-mile, per-stop, or percentage-based charges—in a personal attribute library.
In the Quote Calculator, you can select these saved attributes from a dropdown to automatically add pre-calculated line items that reflect how your operation actually prices loads.
This enables more realistic, consistent, and faster quoting for complex scenarios (like multi-stop, hazmat, and service-level charges).
- RateView will take the per-mile rate and multiply it by the total number of miles in the trip. It will then add any accessorial charges you enter. Lastly, it will include the percentage of margin you specify to calculate the final quote.
- Click COPY QUOTE to copy the final quote and paste it into your email or other documents.

Note: The margin used in the Quote Calculator is profit margin, calculated as (Profit ÷ Revenue) × 100. It does not use markup, which is calculated as (Profit ÷ Cost) × 100.